设为首页
加入收藏
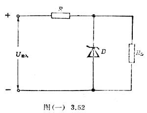
图(一)3.52是一种最简单的稳压电路,其特点是在负载RL的两端反向并联了一只稳压二极管。当输入电压发生波动时,这只稳压管能够自动地调整流过它的电流,而使它两端的电压几乎不变。通过这个实验,你就可以知道为什么稳压管具有这样的功能。

准备好直流电源(12V左右)1个,干电池(1.5V)1节,滑动变阻器(50Ω,1A)1个,定值电阻(300Ω,1/2W及500Ω,1/2W各1 只),直流电压表(0-3-15V)1个,直流电流表(0-50mA)1个,开关筹备用。
实验方法与要求如下:
1.研究稳压管正向特性时,用1.5伏干电池作电源,以300欧电阻作限流电阻,用变阻器调节输入电压.从零值开始,逐渐增大输入电压,分别测量8—10组电流、电压数据。
2.研究反向特性时,换用12伏电源,仍以300欧电阻作限流电阻,陆续增大输入电压,测出一系列电流和相应的电压值。
将上述测量数据记录在表格中,并绘出正、反向的伏安特性曲线。
3.在反向连接的电路中,以500欧的电阻并联在稳压管两端,使输入电压在9-12伏之间变化,观察负载两端电压变化情况,断开稳压管比较两者的区别。
实验后思考下面的问题:
1.如何运用滑动变阻器组成电路来调节输入电压?
2.研究稳压管正、反向特性时的电路是否有区别?
3.如何从你所得到的伏安特性曲线来说明稳压电路的原理?
选自:《高中物理课外实验》
|